A Dataset is a logical grouping of data (typically the results of a query).
A Widget is a visualization on a dataset. One or more widgets can point to the same dataset.
A dataset and widget is automatically created by Knowi for a query.
A Widget is the visualization of a dataset. Visualizations help make sense of the dataset and draw actionable insights. One or more Widgets/Widget types can point to the same dataset.
Widgets can be accessed on the left side panel.

This opens up a Widget side menu with a list of existing Widgets that you can drag and drop on the Dashboard.
Widget side menu settings:
Creating a new Widget:
Widgets can be created in several ways:
Steps to create a Widget:
+ button.
Create Visualization after Running a Query:

From the Widget Management Page:

Widgets can also be cloned from other widgets with its own filters and data manipulation.
To see a visual mapping of how widgets are related to datasets and their associated queries, click on More Settings -> Data Diagram on the widget settings.
You can preview visualizations, edit the query directly from the diagram, and zoom into any derived datasets.

The diagrams are also accessible on the query listing page.
The Query Diagnostics feature provides users with a comprehensive view of the status and performance of queries directly from within the widget. This feature is designed to streamline the process of managing queries without the need to navigate away from the dashboard.
Accessing Query Diagnostics
To access the Query Diagnostics, follow these steps:

Features and Functionality
Upon selecting "Query Diagnostics," a modal will appear displaying the following details:

Permissions and Access
Users with appropriate permissions can view the diagnostics and, if authorized, execute the query. If a query is shared as "View Only," users will be able to see the log and status but will not have the ability to edit or run the query.
Widget settings can be accessed from the options menu of a widget in a dashboard.
Settings

| Field | Interpretation |
|---|---|
| Visualization Type | Visualization Type |
| Visualization title | Name for this Widget |
| Category | List of categories to associate the widget to. Categories list dropdown can be found within the widget listing menu. To add a new category, type it in. To add multiple, hit enter after each. |
| Ignore Fields | Ignore one or more fields from the visualization |
| Max Records | Maximum Number of records to run the analysis on. Leave it empty to profile all data for this dataset |
| Live Data | Check the box and specify a frequency for in-dashboard widget auto update (when displayed on a TV screen for example) |
| Description | "If set, display a popover description via an info icon on the widget which also supports HTML format, hence, providing you with further abilities like adding hyperlinks, changing text color, changing font style, and much more" |
| Footnote | A footnote to display at the bottom of the widget |
| Select Widgets | Select up to 3 widgets (Available only in InstantSights Visualization) |
| Field | Interpretation |
|---|---|
| Field containing Size/Count | Size mapping of the text field |
| Field containing text | Select the field that contains the text to analyze |
| Minimal angle | Control the text angle display |
| Max angle | Control the text angle display |
| Plot Data/Y-Axis | Numeric Y-axis field to use. Leave it empty if for multiple Y-axis fields. Pie and donut charts will automatically sum the rows in your dataset by the selected grouping and value fields. The user must manually transform their data to aggregate by avg, min, max, etc. with C9QL or in the analyze tab. |
| Y-Axis Categories | Categories displayed vertically for a grid heatmap |
| Sub Categories | Sub Categories for each parent category |
| Minimum color | Color name range minimum |
| Middle Color | Mid range color |
| Max Color | Color name range maximum |
| Quick Picker X-Axis | Quickly change value of X-axis from widget top |
| Quick Picker Y-Axis | Quickly change value of Y-axis from widget top |
| Max Y-Axis Items | Max number of items to display on Y-axis |
| Max X-Axis Items | Max number of items to display on X-axis |
| Enable Y-Axis Scroll | To avoid overcrowding |
| Enable X-axis Scroll | To avoid overcrowding |
| Baseline Value | Custom baseline value |
| Median | Median of the box |
| Lower quartile | Lower quartile |
| Upper quartile | Upper quartile |
| Low whisker | Low whisker |
| High whisker | High whisker |
| Theoretical mean | Theoretical mean |
| Invert Axes | To invert the axes |
| Grouping/Legend | Legend/series field if a column contains the fields. |
| X-Axis | X-axis field if applicable. |
| X-Axis Ordering | Optional X-axis data ordering if applicable. |
| X-Axis Type | Set to date/time for a time series chart. |
| Show Total | When checked, the total sum across the entire series will be displayed at the end |
| Bubble Size Field | Denotes the size of the bubble |
| Intermediate sum | When this property is set, the points act as a summary column for the values added or subtracted since the last intermediate sum |
| Y-Axis Max | Optional max Y-axis value. Use it in conjunction with the tick interval to set the Y-axis labels. |
| Y-Axis Tick Interval | Optional Y-axis tick interval to set the Y-axis labels. |
| Target Line | An optional value for the target line only applies to the primary Y-axis. A Target Line legend is added when a target value is added. |
| Historical/Current Value | Set the field with historical/current values |
| Y-Axis Min | Set the Y-axis minimum values |
| Projections | Set the field with projected values |
| Lower boundary | Lower boundary field name |
| Upper boundary | Higher boundary field name |
| X-Axis Sub Groups (Beta) | To create multiple X-axis sub groups |
| Y-Axis Logarithmic Scale Axis | For log scale, enter logarithmic |
| Y-Axis Values in Reverse Order | Check to reverse the axis so that the highest number is closest to the origin |
| Enable Stacking | Enable stacking for bar chart |
| Anomaly Algorithm | Anomaly forecasting algorithm |
| Anomaly Deviation | Mean absolute percentage threshold setting |
| Max Value | Goal value |
| Min Value | Start value |
| Start Color | Enter color name or code |
| Color - Mid Point | Enter color for the mid point of the gauge |
| End Color | Color stop at the end of the scale |
| First Range Value | Numeric stop value for the first range |
| Second Range Value | Numeric stop value for the second range |
| Third Range Value | Numeric stop value for the last range |
| First Range Color | Color stop value for the first range |
| Second Range Color | Color stop value for the second range |
| Third Range Color | Color stop value for the third range |
| Center Latitude | Map center latitude |
| Center Longitude | Map center longitude |
| Zoom Level | Map zoom level |
| Marker Pin Text | To display the text on the marker when clicked |
| Map Type | Type of map |
| Tile Provider | Geo tile provider for look and feel options |
| Point Styles | Display points as cluster groups, simple pins, or heatmap |
| Count Field | If you have lat/long points with a weighted number field |
| Marker Color Field | Customize marker color, where the field selected contains the marker color to display |
| Radius | The radius of influence for each data point |
| Max Opacity | Ranges from 0 to 1 to control the look and feel of the heatmap |
| Min Opacity | Ranges from 0 to 1 to control the look and feel of the heatmap |
| Blur Factor | To control the gradient |
| Primary Region | Set a region displaying on the map |
| Tooltip | Tooltip display mode |
| Border Resolution | The resolution of borders |
| Metric to Track | Field to show |
| Previous Value | Last value to compare to |
| Percent Change | Percentage change calculation |
| Original Value | Show/hide original value |
| Threshold Value | Enter threshold value to check against |
| Color - Below/Equals Threshold | Defaults to red |
| Color - Above Threshold | Defaults to green |
| Metric Field | Field to set threshold against |
| From | Choose the field that represents from |
| To | Choose the field that represents to |
| Counts/Values | Choose the field that represents the counts |
| Ordering of nodes | To set nodes |
| Step change angle | Control the angle display step |
| Font | To specify the font |
| Font size | To specify the font size |
| Days on Screen | Set the days on screen |
| Start Time | Set the start time |
| End Time | Set the end time |
| Group Field | Group field |
| Event Type | Label on the left hand side to group by items |
| Text code | Enter text or HTML code |
| Web page link | Enter webpages URL link here. It also allows the user to pass the URL from the dataset. Type the field name into the Web page link surrounded with two sets of curly brackets. For example: {{URL_field}} |
| Image URL | Add image URL |
| X coordinate | Represents X coordinate |
| Y coordinate | Represents Y coordinate |
| Point Size | Defaults to 1 |
| Point Color | Defaults to red |
| Bottom Left Zero Position | Defaults to top left |
| Scale Coordinates | Can be integer or decimal |
| Group By | Select a field to group points by |
| Hover Fields | Fields to show when hovering on points |
| Edges type | Select which edges type to display |
| Integration type | Determines how forces are applied on the particles | Max X-Axis Items | Max number of items to display on the X-Axis | Enable X-axis Scroll | (Controls scrollbar visibility) Enable X-Axix scroll to avoid overcrowding. Use the Max X-Axis items in conjunction with this property | Y-Axis Soft Max | If the series data maximum is less than this, the axis will stay at this maximum, but if the series data maximum is higher, the axis will flex to show the data. |
| Field | Interpretation |
|---|---|
| Title Font Color | Set the title font color of the widget |
| Title Font Size | The default title font size is 14px. |
| Font size | To set the size of the font |
| Font color | To set the color of the font |
| Label font size | To set the label font size |
| Label font color | To set the label font color |
| Vertical | Change orientation to vertical |
| Align content horizontally | Align content horizontally |
| Align content vertically | Align content vertically |
| Hide field names | Do not display field names |
| Strong field names | Use bold fonts for field names |
| Up caret color | Defaults to green |
| Down caret color | Defaults to red |
| Grid line thickness | Grid line thickness value |
| Cell Padding | Padding of cell content |
| Data Format | Data formatting for one or more fields. Read more |
| Display Theme | Select a theme for chart types |
| Colors | To set and add color for chart |
| Legend Alias | Change legend display text |
| Background Color | Change background of widget |
| Legend Ordering | Legend ordering method, if applicable. |
| Percent Stack Type | To display stacking as a percent |
| Display "Total" | To show total |
| Legend Show/Hide | Display legend when enabled |
| Legend font size | Font size of the legend |
| Reverse Legends | To reverse the order of the legend items |
| Fit To Widget Width | To make columns shrink to fit widget width to eliminate horizontal scroll |
| Footer Font Size | To set the font size of the footer |
| Footer Row Height | To set the row height of the footer |
| Text Wrap | Allow cells text to break on multiple lines |
| Single Row Representation | collapse all nested rows to single row |
| Y-Axis Grid Line width | Defaults to 1; set to 0 to hide grid lines |
| Enable Reverse Stacking | To reverse stacking |
| Data labels around marker | Allow data labels to follow marker's shape |
| Vertices radius | Default to 10 |
| Edges width | Set edges line width |
| Vertices color | Set color name for vertices color |
| Edges color | Set color name for edges color |
| Data Labels Position | Set data labels position relatively to vertices |
| Column (bar) width | Set the width for columns or bars in pixels |
| Display Start / End Value (Gauge/Goal widget) | This shows 'Display Start Value & Display End Value' to show the minimum and maximum value of the gauge on the widget. The color of the gauge can change depending on the value of the data shown. |
Data Format allows users to format one or more data fields. Choose the field(s) from the dropdown. A pop-up appears with the below options:

Number Formatting - Allows formatting for data fields of data type number/integer. Users can further specify the number of digits to be displayed after the decimal and whether to use a thousand separator.
Currency Formatting - Allows formatting for data fields of type currency. In addition, users can specify the decimal places, currency symbol, color for negative values (red by default), and a thousand separator.
Custom Formatting - Users can add custom formatting for the fields. Read this for formatting help.
Date Formatting - Allows formatting for data fields of date. In addition, users can specify the date format within the options in the dropdown.
Percentage Formatting - Allows formatting for data fields of data type number/integer in percentage format. Users can specify the number of digits displayed after the decimal and whether to multiply by 100.
HTML Formatting - Allows formatting for data fields using HTML tags.
Array Formatting - Allows formatting for data fields of the data type array. Users also have the option of removing and/or bracket and quote.
| Field | Interpretation |
|---|---|
| Header Background Color | Set the header background color; default to dark blue |
| Header Font Color | Set the header font color; default to black |
| Header Font Size | Set the header font size |
| Header Height | To adjust the height of the header |
| Minimum Column Width | To set the minimum grid width |
| Column Ordering | column ordering |
| Column Sort Order | Sorting order of column headers |
| Hide Last Header Row | To hide the last header row |
| Total Column | Additional column with summary for each row |
| Hide Column | To hide the column from the grid |
| Reset Column Width | Reset each column width to default |
| Field | Interpretation |
|---|---|
| Color of Odd Rows | Default to white |
| Rows Font Color | Set the font color of rows |
| Rows Font Size | Set the font size of rows |
| Rows Background Color | Default to white |
| Total Row | Footer row with summary for each column |
| Auto Collapse Rows | Shows all rows initially collapsed |
| Color of Even Rows | Default to white |
| Row Height | The height of each row in the grid |
| Field | Interpretation |
|---|---|
| Aggregation | Aggregation for group |
| Grouping | Grouping by some parameters |
| Aggregation on top | Check to show aggregation on top |
| Field | Interpretation |
|---|---|
| Label - Display as Percent | Convert display label values to percentage |
| Label - Display value | Display the series name and associated values |
| Display Y-Axis Title | Display Y-axis title; enabled by default |
| Y-Axis Label Display | Hide/show Y-axis labels |
| Y-Axis Title Text | Title for Y-axis |
| X-Axis Title | Title for X-axis |
| X-Axis Label Display | Hide/show X-axis labels |
| X-Axis Label Rotation | Degrees of rotation of X-axis labels; useful for long labels |
| X-Axis Date Formatter | Override the default X axis date format. Only applicable for chart types with Date/time X axis. See formats here |
| Hover Date Formatter | Override the default Hover date format. Only applicable for chart types with Date/time X axis. Example: YYYY-MM-DD h:m:s would be displayed as 2021-10-01 01:10:15. See formats here |
| X-Axis labels format as data units | Bytes, KB, MB, GB, etc. |
| Stack Label Display | Set false to turn off column total data label |
| Stack Label Font Size | Stack label font size |
| Data Label Display | Check to display value labels. Default is false |
| Data Label Font Size | Enter font size, if the display label is set to true. Example: 15px. Defaults to 9px. |
| Data Label Formatter | For formatting help, click here |
| Y-Axis Labels Formatter | For formatting help, click here |
| Data Label Decimal Places | Number of decimal places in data label |
| Symbol After Data Label | Symbol to display after data label |
| Data Label Padding | Set padding around data labels |
| Data Label Allow Overlap | To allow data labels to overlap |
| Data Labels X Offset | The X position offset of the label relative to the point in pixels |
| Hover Label Format | For formatting help, click here |
| Data Labels Y Offset | The Y position offset of the label relative to the point in pixels |
| Hover Decimal Places | Number of decimal places to show on tooltip |
| Data Label Formatter Field | Allows to set different formats for each row. The format is present inside of the data as a column. |
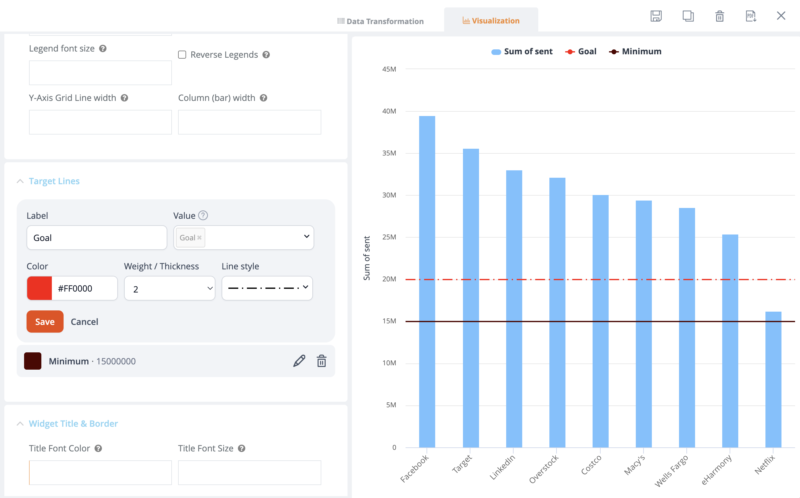
Target Lines let you add lines to your chart to show goals or thresholds. To use Target Lines go to Widget Settings and toggle Target Lines on. Set a Label, which will appear in the legend.
To set a value you have two options:
50). This line stays fixed.Target Lines work across many widget types and stay in place if you switch between widget types.

| Field | Interpretation |
|---|---|
| Label | Display label for the target line in the legend of the chart. |
| Value | You can either input a static number, select a column to use the value from its first row, or reference a variable. |
| Color | Color of the target line. |
| Weight / Thickness | Thickness of the target line. |
| Line Style | Line style of the target line. |
| Field | Interpretation |
|---|---|
| Title Font Color | Set widget title font color. |
| Title Font Size | Set widget title font size, defaults to 14px. |
| Show Title | Select from three options: Inherit dashboard settings, show, and hide. |
| Show Border | Select from three options: Inherit dashboard settings, show, and hide. |
| Field | Interpretation |
|---|---|
| Secondary Y-Axis | Optional secondary Y-axis on the right-hand side of the chart. |
| Secondary chart type | Chart type for the secondary chart |
| Secondary chart grouping | Display a second stacking groups on the X-axis based on the string field selected |
| Synchronize Y-axis Ticks | Align primary and secondary chart axis tick marks |
| Secondary Chart Send to Back | Adjusts (z-index) to send the secondary chart behind the first. |
| Synchronize Y-Axis values | Synchronizes the Y-axis primary and secondary to the same values. |
| Secondary Y-Axis Max | Set the Y-axis max values for the secondary Y-axis. x-axis fields |
| Secondary Y-Axis Logarithmic Axis | For log scale, enter logarithmic |
| Secondary Y-Axis Min | Set the Y-axis min values for the secondary Y-axis |
| Field | Interpretation |
|---|---|
| Secondary Y-Axis Title Display | Display secondary Y-axis; enabled by default |
| Secondary Y-Axis Label Display | Show/Hide the secondary Y-axis values |
| Secondary Data Label Display | Display secondary value labels; default is false |
| Secondary Y-Axis Title Text | Title for secondary Y-axis |
| Secondary Data Label Formatter | For formatting help, click here |
| Secondary Y-Axis Labels Formatter | For formatting help, click here |
| Secondary Y-Axis Symbol Before Data Label | Symbol to display before data label for secondary Y-axis |
| Secondary Y-Axis Symbol After Data Label | Symbol to display after data label for secondary Y-axis |
| Secondary Data Label Decimal Places | Number of decimal places in data label for secondary Y-axis |
| Secondary Data Labels X Offset | The X position offset of the label relative to the point in pixels |
| Secondary Y-Axis Value in Reverse Order | Click to reverse the axis so that the highest number is closest to the origin |
| Secondary Data Labels Y Offset | The Y position offset of the label relative to the point in pixels |
| Secondary Hover Label Format | Helps users format secondary chart display data. For formatting help [refer](https://knowi.com/docs/labelformatting.html) |
| Field | Interpretation |
|---|---|
| Show Title | Show Title on Widget |
| Analyze | Show Analyze menu |
| Alerts | Show Alert icon |
| Filters | Show Filter icon |
| Drilldowns | Show Drilldowns menu |
| Query | Show Query menu |
| Data/Export | Show Data/Export menu |
| Data Diagram | Show Data Diagram |
| Share | Show Share menu |
| Refresh | Show Refresh menu |
| Maximize | Show Maximize menu |
| Remove from Dashboard | Show Remove from Dashboard menu |
| InstantSights | Show InstantSights |
Repeatable Panels allows you to create a new widget for every unique entry in the selected group field.
To create Repeatable Panels, toggle the Repeatable Panels under Widget settings.

In the Group Field dropdown, choose the fields on which you wish to create widgets.

Note:
Choose the Widget Width and Height from the dropdown. The values range from 3 to 24, with 12 taking up half the Dashboard space. This applies to all the repeatable Widgets.

Users can pass the {RepeatableGroup} tag in the visualization title to replace it with the Group Field value in every repeatable widget's title.

Click Save.
Go back to the Dashboard to see your changes. You can see that Repeatable Widgets are created based on unique records in the group field. In this case, it is based on unique state names.

The Repeatable Widgets are replaced in the same position as the parent, and the rest are adjusted accordingly. All changes are reflected across all Repeatable Widgets.
All the repeated Widgets are editable; users can query/visualize/transform/drilldown on them individually.
Toggle off the Repeatable Widgets switch to come back to the original state.

| Field | Interpretation |
|---|---|
| Animation | Animation of chart, ON by default |
| Time Series Navigator | Enable/Disable time series navigator at the bottom of a time series chart; enabled by default |
| Polar | To transform cartesian charts like line, spline, area and column into the polar coordinate system |
| Use UTC for Time Series Charts | Disable auto browser conversion of Timezone for the time series charts and show UTC timestamps |
| X-Axis Ordinal | Points are equally spaced in the chart regardless of the actual time or x distance between them |
| Use GPU Translations in Boost Mode | When in boost mode, GPU translations are faster than regular JS translations |
| Scroll Limit | Scroll paging; default is 1000 records |
| Load Upon Prompt | This will disable the widget from loading until the widget filters are configured. Once the filters are set, the widget is updated when the user selects the play button. |
| Internal Sparkline Charts | Allows you to create charts within cells to see trends |
| Enable Pivot Configuration | Displays the configure button for pivot tables for non-viewer roles |
| Reset Pivot Structure | Clear all rows, columns, values, and filters |
| Change Dataset | Change to a different dataset |
| On Click Event Handler | Define custom javascript behavior when a point is clicked |
| Field | Interpretation |
|---|---|
| Custom Tile Provider | Custom tile provider URL |
| Custom WMS | Custom layers URL |
| Custom Map Layers | Layers names |
| GeoJSON URL | Optional GeoJSON for additional layering |
| GeoJSON Code | Optional GeoJSON for additional layering |
| Custom Javascript Handler | Optional Javascript for additional handling |
Now you can search any field on the search bar related to the settings area of your visualizations. The search bar will allow you to focus on that particular field you are searching for and you can configure the value of that field directly.
For example, If you want to set/change the font size, font color, or header height then you can type any field in the search bar and it will suggest and fetch the related fields on your settings area panel.

Users can add data values from the dataset to widget titles, descriptions, and footnotes. The custom tokens follow the same syntax used in custom HTML.
For example, To add data value to the widget footnote: 1. Navigate to the widget settings.
In the Footnote field, type the custom token in the format: {{fieldName:rowIndex}}
Click Save.
You can now see the changes in the widget footnote.

Knowi widget filters have the same functionality as their dashboard counterparts with the added benefit of also being able to incorporate Knowi's highly flexible cloud9QL function to further manipulate the data contained in a particular widget.
Refer to the following for more details: Dashboard Filters Cloud9QL

Widget Filter settings allow users to configure the widget filters. Navigate to the gear icon in the widget filters to access the widget filter settings.

Click the settings icon.

| Filter | Interpretation |
|---|---|
| Cascading Suggestions | Suggestions for filters will be in the order of filters enabled. For example, if there are three filters for Country, State and County, enabling this will display states for the country selected, and counties will be based on the Country and State selected. |
| Widget Field Filters | Filters on the widget fields, after any widget-level data processing. |
| What fields should a user be able to filter on? | Allows users to control the fields on which the filters are allowed |
Widget Data Filtering - Enabling this filter allows the filter to be applied to the widget data. By default, the filter is applied to the dataset data.
Note - The Widget Field Filters need to be set to Yes for this toggle to show up.

Data associated to a widget can be analyzed using a drag & drop interface. See Ad Hoc Analysis section for more details.
Drilldowns enable powerful point and click drilldowns from one widget into another widget. Data from the parent widget can be used as keys into the drilldown widget to filter the data specifically for the point selected.

Cloning copies an existing widget with out without original data. Typically used in the following cases:
To create a separate view of the different data by changing the dataset.

Filters and Cloud9QL can be applied to the new widget to further manipulate the cloned widget.
A Widget can be shared with multiple internal users and groups within your organization. From the widget settings menu, 'Share' icon, check users and/or groups to share the Widget to.
User Groups can set in the Team settings in the User Settings menu.
You can also set one of following to user or group to define access:
A Widget can be shared in isolation (not as part of a dashboard) by selecting the 'Share' icon. This will generate a public URL for a widget.
Note: This makes the widget publicly accessible, without requiring a login. Do not use this option for sensitive data.
The widget shared in isolation will have no dashboard filters applied, so please always check how widget looks via url before sharing widget link to someone.
In addition, the embed code can also be used to embed the widget into your own portal/HTML pages.
To turn off a unique public URL, click on 'Disable Share URL'.
To add filter parameters to the share URL, pass in contentFilters parameter to the URL, where the value is in encoded JSON form.
Example: URL Parameter example: contentFilters=[{"fieldName":"opened","values":[1000],"operator":">"}]
Full URL, with the parameter and encoded JSON:
https://www.knowi.com/w/3cKltxiizxNFgxjRvanZwY2WZoiikPo5ip3EqS13cii1KdQie?contentFilters=%5B%7B%22fieldName%22%3A%22opened%22%2C%22values%22%3A%5B1000%5D%2C%22operator%22%3A%22%3E%22%7D%5D
In additional to sharing widget, it is possible to share widget with analytics mode expanded. Use same widget sharing URL by appending ?analytics=true.
See Self Service Analytics for more info.
We provide a number of options for embedding, depending on the level of access required. See embed docs
Downloading widgets is available only for widgets of type charts. For example, pie, area, or donut charts. The download formats are PNG, JPEG, PDF, and SVG vector. You can also print the chart using the Print Chart option.
To download a chart:

The chart is available locally on your machine.
Data Management allows the user to configure additional settings for a given dataset. It can be accessed via the query listing screen by clicking the Data Management icon to the right of each query, or via a widget by navigating to More Settings > Data Diagram then selecting the gear icon of the widget (blue box).

Allows you to view/edit the data type of existing fields in the dataset.
Defaults to ON. Turning it off will exclude the dataset from Search-based Analytics/NLP queries. Note that it may take a few minutes for the change to take effect.
Synonyms are useful for adding context awareness to your Search-based Analytics/NLP queries. For example, if you have a field in your dataset named customer, you can add a synonym "tag" to this field such as "shopper", "buyer", "clent", etc. So, when you type in a question like "total sent by client", it will recognize the term "client" as equivalent to the field "customer". Multiple synonyms can be added for each field.

Visualization templates allow the user to build pre-configured widgets that are produced when creating a widget from the dataset when specific metrics and dimensions are selected. This will show the same visualization with your predefined settings for similar questions you ask the data in NLP or transformations you make in the analyze mode.
Example: For the prompt Show me sent, bounced weekly by customer We can create a template where sent is displayed as a bar chart with bounced as a secondary line chart. Now for similar questions, like total sent, bounced by customer for Facebook weekly, the same chart template will be shown.

Visualization templates can be managed from the Visualization Templates panel on the dataset page.

Allows you to specify one or more index fields for commonly used filter attributes. Useful for larger datasets to help speed up results. For example, if the field date is a commonly used filter, setting this as an index will help speed up results when you filter by date.
Displays the raw dataset in tabular format. Date/Time of the last data upload/update for this dataset is listed at the bottom left of the dataset. Click on the Export button to export data in CSV form.
Widgets can be dynamically named, based on parameters passed into the dashboard, or via data elements within the widget.
To dynamically pass in widget name via a runtime parameters, use the $c9
To dynamically populate widget names driven by a field within the data, use the {{fieldname:n}} syntax where fieldname is the field to use and n is the row position of that field. Example A widget for {{orgId:1}}. In this case, the first item in the orgId field in the dataset is used to dynamically display the widget name.